華天動力依托5G、人工智能、物聯網、云計算等新技術不斷研發OA新技術,運用新技術讓線上辦公打破了人們傳統的辦公形式,運用大協同的理念,讓更多的組織暢想數字化便利,讓企業能夠在云端完成日常工作,居家辦公也高質高效。

專業的疫情防控應急系統
華天動力疫情防控應急系統,可以快速做好疫情公告、疫情上報、隔離與觀察、疫情動態、高危接觸追蹤管理等工作,幫助企業減輕大量的數據統計工作。
個人健康狀況上報:由每個員工自行通過OA系統,每天上報本人的健康情況。
部門人員健康情況上報:對于諸如工廠型企業,有很多一線工人沒有OA系統的帳號,此種情況可以由各部門行政管理人員對本部門的情況進行線下統計后統一上報。為了方便上報,系統支持EXCEL表格直接導入。
疫情管理:對于集團型公司或需要對下屬企業進行統計的單位,可以通過本模塊由下屬企業或各單位直接進行數據上報。

數字考勤,哪里上班都能考勤
而遠程辦公,企業管理者最擔心的是員工不在工位上,員工看不見、摸不著,傳統的考核方式一點也派不上用場,但是不考核又不行。
遠程移動考勤肯定是最好的方法,首先既擺脫了空間的限制,可以進行定位,必須要在設置的辦公地點考勤才算,其次保證了工作時間,在制定的考勤地點和規定的時間內打卡。這兩點考核內容,基本上可以保證員工在規定時間內、在規定地點辦公。

任務一鍵傳達,全盤掌握工作進度
居家辦公容易分心,如何更好的管理呢?領導通過華天動力協同OA系統一鍵下達任務,員工可根據直屬領導的任務要求安排自己的工作,并將日程上報給直屬領導,讓公司全面了解工作內容,做到雙方心里有數。定時定量安排好工作時間內容,做到及時溝通交流,并可以通過甘特圖了解到居家員工的工作進程,讓員工居家也能擁有良好的工作效率 。

知識管理,云文檔方便下載好查詢
居家辦公,異地辦公,文檔下載查詢沒有那么方便會帶來困惑,華天動力協同OA系統知識管理平臺很好的解決了這一困難。所有文檔可以在線查看,脫離地域空間及時間的限制。根據客戶的實際需求,為用戶搭建一個知識積累、共享、應用、創新的平臺。該平臺可以對企業文檔進行權限管理,版本控制,文件保護,全文檢索等功能。
華天動力協同OA系統知識管理平臺不僅僅知識管理文檔,它還是集完整的知識體系、知識地圖、專家答疑、知識社區,讓企業知識管理更加便于學習,有引導有碰撞有趣味的員工培訓學習平臺。

異地報銷、電子合同,滯留在外也不怕
面對疫情,也會有這樣一種情況,有的員工被滯留在出差地無法返回,在這種情況下,員工擔心的一個是錢的問題也就是報銷,一個是業務開展的問題。
1、報銷問題,華天動力協同OA系統可以全程數字化報銷,只需要通過移動設備或者電腦登錄系統填個申請表,用電子發票就可以報銷,電子審核超快速,銀企直聯放款方便,省去用錢煩惱。
2、業務問題,華天動力協同OA系統可以遠程與客戶溝通、簽訂合同 ,避免了與客戶見面。而與客戶交流的跟單過程也可以記錄到系統中,領導能夠實時查看到跟單進展,業務正常開展完全沒有問題。

流程提速,可監督可考核
防控病毒刻不容緩,但企業工作效率也不能怠慢,華天動力協同OA系統,線上審批功能,提高流程流轉效率,不管在哪,隨時隨地手機、電腦、平板均可審批。同時企業可以通過華天動力協同OA系統安排日程,督查到位,督查督辦待辦工作提醒,實現智能催辦,待辦功能排序,驅動工作流程優化。工作了一天,效率滿滿,看看工作一日成果,是不是馬上自信心就可以爆棚?華天動力協同OA系統工作總結,可以按日、周、月進行工作總結和匯報,在家做的成績,領導也能知曉。

小天精靈IM加持,溝通無障礙
良好的溝通能帶給公司更好的業績,華天動力小天精力IM加持,為企業打造的全私有化即時通訊IM,擁有和QQ、微信相同的即時溝通的功能,卻更加安全和商務化。
除此之外小天精靈能夠和OA系統深度集成,能夠隨時處理OA系統的日常工作,全面提高企業辦公效率。例如,小天精靈在聊天中加入了“事項”,即可以在聊天中,把OA系統中的日常、審批、值班等多種信息,作為消息發送給接收人,大大提高工作效率。不僅如此,通過小天精靈還能直接審批來自OA系統中的單據。

項目管理,隔空也能輕松管
對于以項目管理為驅動的公司,華天動力OA也有好的解決方案,全生命周期項目管理平臺,以項目管理為主體,任務為補充,實現從項目的總控到任務的細分、進度、人員、文檔、費用預算等各個方面的管理。
項目管理平臺可提供一站式的CRM客戶管理解決方案,有效進行項目費控管理,做到事前預算、事中調控、事后總結,并用數據重新定義協作,臺帳記錄、數據管理、流程審核一并搞定,徹底告別傳統紙筆數據收集方式,實時完成數據統計、數據分析,自動生成數據圖表。讓項目經理和企業管理者隔空就可以時時把握項目進度,全盤把握項目情況。

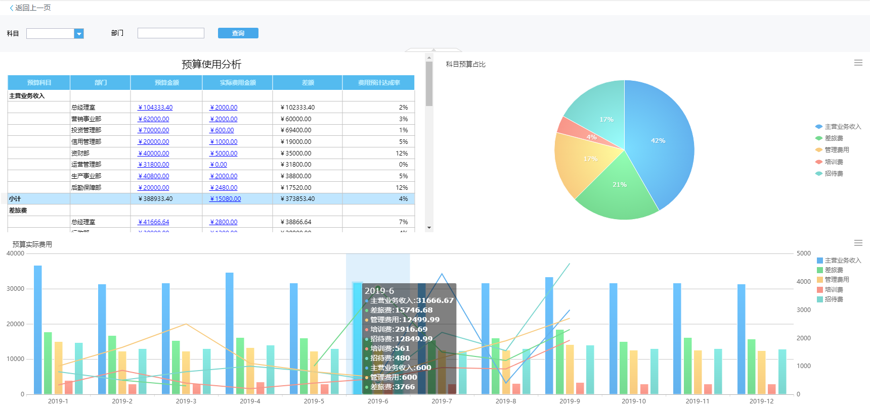
預算費控,降低成本有成效
疫情期間,收入銳減,控制成本很重要,華天動力協同OA系統預算費控管理從預算編制、費用控制、預算分析三個核心階段設計出一套靈活的預算體系,滿足企業各類費用管控需求。
預算編制:支持多種初始化預算方式,如按年、季、月等由平臺創建預算,也可以直接導入預算Excel,還可集成不同的預算系統。
預算控制:支持多維度預算,企業可以從部門預算、專項預算,個人預算等方面進行交叉管控,明確各個部門所執行的費用預算科目,進行不同的管控。
預算分析:預算執行結果以豐富的圖表方式展現數據,清晰又美觀。還可以對接財務和銀行系統,方便快捷,有效降低成本,控制企業風險。

疫情當前,協同辦公很重要,華天動力專注OA20年,將持續為各行業組織提供豐富、個性的數字化辦公應用,滿足組織各類需求,用科學手段,數字化辦公,助力企業在家也能高效辦公。
OA系統:http://www.wanlilong.cn/